当前位置:幸运飞行艇官方开奖直播 > 新闻动态 > 正文
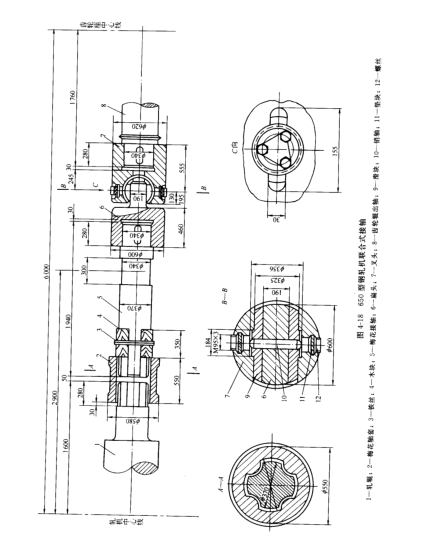
(二)梅花连接轴和联合式接轴
在齿轮座和工作机座之间以及横列式轧机的工作机座之间采用连接轴来传递运动。
1,梅花接轴
由于型钢轧机轧辊间的径向调整量小,并且经常换辊,辊普遍采用梅花接轴,如图4-17所示,这种接轴允许倾角为1°~1.5°的场合。而较大优点是换辊方便,缺点是运转中有冲击和噪音,在干摩擦条件下工作,很容易磨损。

为了适应梅花接轴工作时可能禅城的偏斜,梅花接轴与轴套之间的径向间隙约为梅花头直径的3%,梅花接轴梅花头和头痛的系列尺寸可查有关系列标椎。
(2)梅花接轴材料 梅花接轴通常采用铸钢或锻钢,其材料性能为bs=5000~6000kg/cm2,∮=16%,梅花轴套一般用灰口铁柱成,当应力较大时,个别采用铸钢。
